一文了解废塑料干式清洗
已有人阅读此文 - -干式清洗技术的发展情况
采用干洗的方法对废塑料薄膜进行清洗是目前相关研究的重点领域,日本、欧洲的一些企业正在进行这方面的研究,如日本EINTECS技术研究所提出了废塑料的干式洗净技术,该技术能对所有的废塑料进行干法清洗。
干法清洗工艺不用水作为介质,一般采用空气作为清洗介质,因此没有废水产生,二次污染大大减少,同时节约水资源。在干法造粒工艺中,把干法清洗与分离除杂质这一工序结合起来,能有效除去废薄膜中的杂质,再生颗粒的纯度得到提高,可以使干法造粒工艺的优势得以充分发挥。
由于国内对废塑料薄膜的干法清洗技术研究刚刚起步,干法清洗技术实验装置对废塑料薄膜的清洗效果还有待进一步提高,但可以作为水洗前的预处理工序,除去废薄膜中的大部分污垢,减少后续用水量。
废塑料薄膜的干法清洗工艺对物料的基本要求为:其形状为不规则的圆形,直径尺寸范围在5至15mm,废膜片的干燥程度为残留水分≤1.0%,干燥的废膜片的堆积密度在10至30kg/cm3之间。
干法技术作用机理

干法清洗过程原理示意图
废塑料的干法清洗是对一定厚度且破碎到一定尺寸大小的废片,采用摩擦、研磨、碰撞等物理力作用,使废塑料破片与坚硬物体之间、破片与破片之间进行碰撞、摩擦和研磨。附着在薄片上的污垢在这些物理力的作用下,脱离薄膜片分散在空气介质当中,把从薄膜片上解离下来的污垢和薄膜片送到除尘器和旋风分离器进行除尘和分离,最终得到干净的薄膜片。
在这一过程中,发挥作用的有清洗介质与清洗力两个因素。废塑料干法清洗的清洗介质采用空气,由于清洗力的产生主要是由空气提供,因此采用压缩空气。清洗力作为物理作用力,有碰撞、摩擦、研磨等形式。产生的方式主要是膜片与坚硬物体的碰撞、摩擦,膜片与膜片之间的磨擦和研磨等。
干法清洗的工艺流程
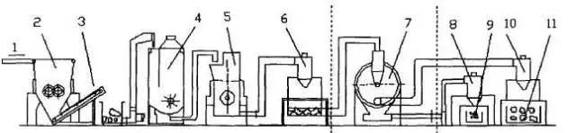
根据废塑料干法清洗的原理,其工艺流程由三部分组成:预处理、清洗、分离。在预处理阶段需要得到适合干法清洗的物料;在清洗阶段使破片上的污垢从破片上脱落;在分离阶段使脱落下来的污垢与破片分离,从而得到干净的破片。下图为干法清洗废塑料的工艺流程及设备示意图。

预处理――清洗――分离
1.加料;2.粗破碎机;3.输送机;4.干燥粗洗净机;5.破碎机;6.除尘器;7.清洗机;8.除尘器;9.砂土泥等污垢;10.旋风分离器;11.干净破片
废塑料干法前的预处理工序
由于薄膜受力容易发生卷曲,污垢会被包在里面,不易去除。为此在干洗前需要对废薄膜进行预处理,预处理的方式主要是破碎、烘干。其目的是得到干燥的、具有一定尺寸大小的废薄膜片,以有利于用干法清洗设备进行清洗。
在预处理阶段,夹杂在废薄膜里面的比较大的砂粒、泥块、小的石块等得到清除;粘附在破片上不易去除的污垢在进入清洗阶段进行清洗后,再经过分离阶段从而得到比较干净的破片。
干洗清洗机工作原理
干洗清洗机是废塑料干法清洗工艺流程系统中的清洗阶段子系统。清洗机清洗系统的核心功能是完成对废塑料破片的干法清洗,由三部分组成:气力输送部分、清洗机部分、除尘分离部分。
来源:工程塑料应用

